消防喷淋系统详解:从组成到计量全面解析
CAD快速看图
2025-09-30
|
4686阅读
5
赞
喷淋系统作为现代建筑防火体系的核心组成部分,以其自动化响应与高效控火能力,在保障人员与财产安全方面发挥着关键作用。该系统通过热敏感应启动、水力报警联动与精准喷水灭火等一系列机制,实现对初期火灾的快速抑制。当前,喷淋系统已发展出湿式、干式、雨淋等多种类型,分别适用于不同环境与建筑需求。本文将系统梳理其分类、工作原理与组件功能,为CAD快速看图工程计算与技术学习提供参考。
一、喷淋系统概述
喷淋系统是一种在发生火灾时,能自动打开喷头喷水灭火并同时发出火警信号的消防灭火设施。自动喷水灭火系统特征:通过加压设备将水送入管网至带有热敏元件的喷头处,喷头在火灾的热环境中自动开启洒水灭火。通常喷头下方的覆盖面积大约为12m2。自动喷水灭火系统扑灭初期火灾的效率在97%以上。

二、喷淋系统的分类
1、闭式系统
闭式系统的类型较多,常见类型包括湿式、干式系统。用量最多的是湿式系统。在已安装的自动喷水灭火系统中,有70%以上为湿式系统。
(1)湿式系统
由湿式报警阀组、闭式喷头、水流指示器、控制阀门、末端试水装置、管道和供水设施等组成。系统的管道内充满有压水,一旦发生火灾,喷头动作后立即喷水。
工作原理:火灾发生的初期,建筑物的温度随之不断上升,当温度上升到以闭式喷头温感元件爆破或熔化脱落时,喷头即自动喷水灭火。该系统结构简单,使用方便、可靠,便于施工,容易管理,灭火速度快,控火效率高,比较经济,适用范围广,占整个自动喷水灭火系统的75%以上,适合安装在能用水灭火的建筑物、构筑物内。
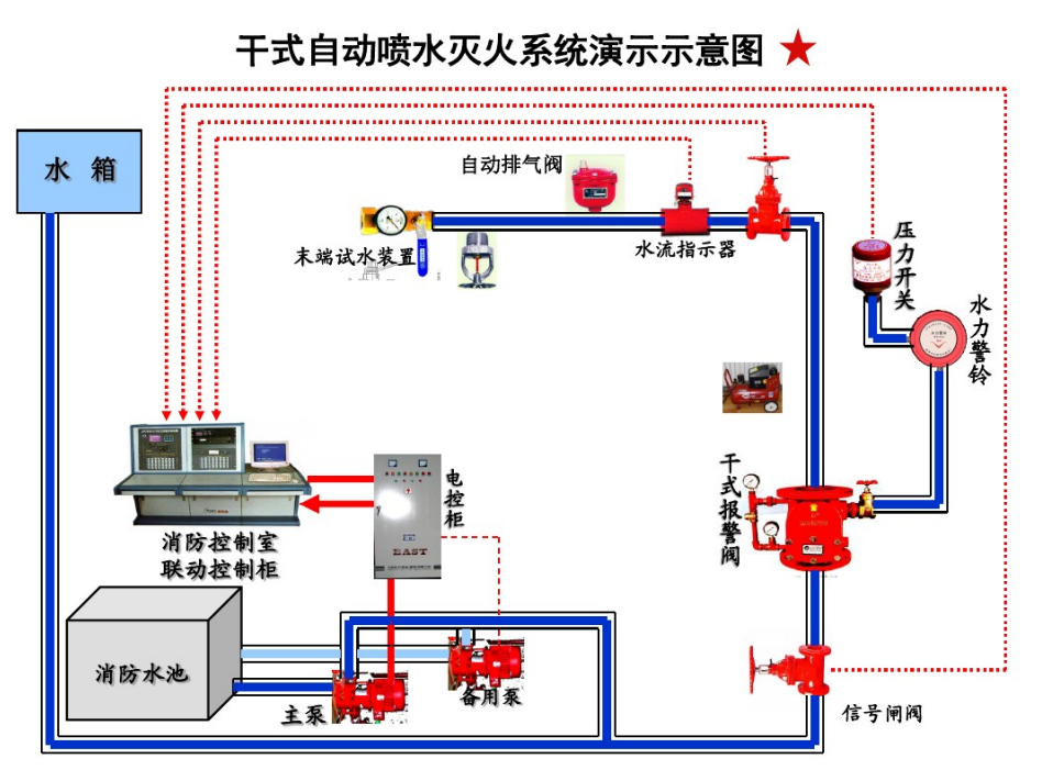
(2)干式系统
准工作状态时配水管道内充满用于启动系统的有压气体的闭式系统。干式系统与湿式类似只是控制信号阀的结构和作用原理不同,配水管网与供水管间设置干式控制信号阀将它们隔开,而在配水管网中平时充满着有压力气体用于系统的启动。发生火灾时,喷头首先喷出气体,致使管网中压力降低,供水管道中的压力水打开控制信号阀而进入配水管网,接着从喷头喷出灭火。故平时可避免水冻结和水汽化的危险,不受环境温度的制约,可用于一些无法使用湿式系统的场所。不过该系统需要多增设一套充气设备,一次性投资高、平时管理较复杂、灭火速度较慢。干式系统适用于环境温度低于4℃和高于70℃的建筑物和场所,如不采暖的地下车库、冷库等。
2、开式系统
采用开式洒水喷头的自动喷水灭火系统,包括:雨淋系统、水幕系统。
雨淋系统:由火灾自动报警系统或传动管控制,自动开启雨淋报警阀和启动供水泵后,向开式洒水喷头供水的自动喷水灭火系统。
水幕系统:由开式洒水喷头或水幕喷头、雨淋报警阀组或感温雨淋阀,以及水流报警装置(水流指示器或压力开关)等组成,用于档烟阻火和冷却分隔物的喷水系统。
三、常见喷淋系统的作用原理
1、湿式系统
湿式系统在准工作状态时,由消防水箱或稳压泵、气压给水设备等稳压设施维持管道内充水的压力。
发生火灾时,在火灾温度的作用下,闭式喷头的热敏元件动作,喷头开启并开始喷水。此时,管网中的水由静止变为流动,水流指示器动作送出电信号,在报警控制器上显示某一区域喷水的信息。由于持续喷水泄压造成湿式报警阀的上部水压低于下部水压,在压力差的作用下,原来处于关闭状态的湿式报警阀自动开启。此时压力水通过湿式报警阀流向管网,同时打开通向水力警铃的通道,延迟器充满水后,水力警铃发出声响警报,压力开关动作并输出启动供水泵的信号。供水泵投入运行后,完成系统的启动过程。
2、干式系统
干式系统在准工作状态时,由消防水箱或稳压泵、气压给水设备等稳压设施维持干式报警阀入口前管道内充水的压力,报警阀出口后的管道内充满有压气体(通常采用压缩空气),报警阀处于关闭状态。
发生火灾时,在火灾温度的作用下,闭式喷头的热敏元件动作,闭式喷头开启,使干式阀出口压力下降,加速器动作后促使干式报警阀迅速开启,管道开始排气充水,剩余压缩空气从系统最高处的排气阀和开启的喷头处喷出,此时通向水力警铃和压力开关的通道被打开,水力警铃发出声响警报,压力开关动作并输出启泵信号,启动系统供水泵;管道完成排气充水过程后,开启的喷头开始喷水。从闭式喷头开启至供水泵投入运行前,由消防水箱、气压给水设备或稳压泵等供水设施为系统的配水管道充水。

四、喷淋系统的组成
1、消防水池(水箱):消防系统的水源,供消防水泵吸水。消防水池的有效容积必须满足火灾延续时间内的消防用水量。
2、消防水泵:同消火栓系统。
3、自喷管道:输送水流,布置在该楼层的天花板上或顶棚内。
4、报警阀:控制水源、启动系统、启动水力警铃等报警装置的专用阀门。一般按用途和功能不同可分为湿式报警阀、干式报警阀和雨淋阀。

报警联动装置:用于报警和电气联动,包括:①水力警铃 当报警阀打开消防水源后,具有一定压力的水流冲动叶轮打击报警。水力警铃不得用电动报警装置代替。②压力开关 在水力警铃报警的同时,依靠警铃管内水压的升高自动接通电触点,完成电动警铃报警,并向消防控制室传送电信号或启动消防水泵。③水流指示器 当某个喷头开启喷水时,水流指示器能感受到管道中的水流动,并产生电信号告知控制室该区域发生火灾。
6、延时器:防止由于水压波动原因引起报警阀开启而导致的误报。报警阀开启后,水流需经过30s左右充满延迟器后方可冲打水力警铃。
7、信号阀:防止阀门误关闭的装置。当阀门被误关闭25%(全开度的4/1)时,通过电信号装置输出被误关闭的信号到消防控制中心。水流指示器前宜设信号阀。
8、喷头:自动喷水灭火的关键部件,起着探测火灾、喷水灭火的作用。喷头由喷头架、溅水盘和喷水口堵水支撑等组成。按其结构可分为闭式喷头和开式喷头,按用途分为开式洒水喷头、水幕喷头、喷雾喷头)。
9、末端试水装置:用于管道安装完毕后的试验,布置在最不利点喷头的末端。
五、计算实例
1、采用CAD快速看图图形识别的方法统计喷淋头的数量,触发图形识别命令,选择需要识别的喷淋头图例。

点击开始识别,即可识别完成喷淋头的工程量计算。

综上所述,喷淋系统凭借其成熟的技术体系与显著的灭火效果,已成为建筑消防中应用最广泛的自动灭火手段。不论是湿式系统的快速响应,还是干式系统在特殊环境下的可靠应用,均体现出该系统在实际工程中的高度适应性。同时,随着像CAD快速看图普及,喷淋系统在识图、算量中的效率也得到进一步提升。掌握喷淋系统的核心知识,不仅有助于提升消防工程的专业水平,更是对生命与财产安全的重要保障。
#喷淋系统#图形识别#
共28条评论
好用的、轻量级DWG看图软件!
已发表739篇文章
头条热榜 换一换
- 天津地区新清单业务变化-分部分项费用组成
- 一造备考 “老实人” 总挂科?这份导图带你走捷径!
- 必看!全国新清单热点汇总
- 陕西2025新清单对业主的利与弊分析及应对建议
- 大家都已经开始用GCCP7.0模块了,你还无法使用吗?
- 1 陕西2025新计价:最高投标限价编制依据的“变”与“守”——从国标衔接看地方实操逻辑
- 2 陕西2025新计价实战答疑集锦(七)
- 3 造价实操-模块(三):陕西省2025费用规则+陕西省2025工程量计算标准
- 4 当24版清单仍用定额和信息价编制,我们有用的必要吗?
- 5 山东地区新清单业务变化-分部分项费用组成
- 6 新清单计价规范下工程清单责任划分的权责逻辑与实践意义
- 7 河南地区新清单业务变化—费用构成
- 8 24新清单下新增工程的深度思考——源于工程案例的启发
- 9 一造证书要翻身了?26考生赶上好时候了!
- 10 陕西2025新计价实战答疑集锦(八)
- 11 告别专业工程暂估价重复计税的糊涂账
- 12 监理单位全套规范签字用语,建议收藏!
- 13 24清单“夜间施工费”“二次搬运费”优化路径
- 14 事后添加的合同内容,真的不具有法律效力吗?
- 15 24清单规费调整:工程计价费用体系的大变革
- 16 河南新清单避坑笔记分享-计量规则
- 17 陕西新计价:衔接国标24清单 陕西09-25版综合单价的变革解读
- 18 24清单解读
- 19 陕西2025新计价实战答疑集锦(九)
- 20 合同对价格调整未约定或约定不明?看24清单如何解决!
- 21 陕西省一般计税和简易计税,到底该怎么选?一个实操案例给您答案
- 22 从“强制标尺”到“市场罗盘”:24清单如何激活造价活力?
- 23 24 清单规费解读:从独立列项到费用分流
- 24 水电安装隐蔽工程施工:4 大系统的规范与验收标准
- 25 工程加项钱难算?24新清单把“糊涂账”变“明白账”
- 26 新清单下的成本博弈:人材机涨价,管理费利润为啥不变?
- 27 土石方清单量“含工作面和放坡”是福利还是陷阱?陕西2025定额落地指南,破解全过程结算争议。
- 28 新清单模式下以消耗量标准锚定最高投标限价的逻辑与价值
- 29 24 清单项目特征描述-精细化转型
- 30 新清单对投标争议的解读
- 31 建设工程施工合同纠纷中固定总价结算争议的处理
- 32 视频监控系统原理与计量
- 33 24 清单安全文明施工费变化解读
- 34 一般计税法 vs 简易计税法:基于湖北24定额,造价差异深度剖析
- 35 新清单计价规范下工程清单责任划分的权责逻辑与实践意义
- 36 25 年一建各科难度 “冰火两重天”!吃透考情,26 年备考不做陪跑
- 37 为何出这种有“第二种解释”的让施工方吃哑巴亏的计算规则?
- 38 终于讲清楚了!工程造价中哪些费用可调整?哪些不可调整?
- 39 24清单破解困局:从竣工算总账到按月结硬仗
- 40 必看!24清单总价合同避坑:招标文件做细=省钱省事!
- 41 24新清单增值税变天?3个变化直接影响你的项目利润!
- 42 24清单的 “多元解纷机制” 有多实用
- 43 河南新清单【避坑笔记】分享-组价变化
- 44 鸿鹄CAD-国产CAD制图软件,5秒安装,5秒启动
- 45 工程对量过程中常见的争议点
- 46 调价的“奥秘”?都在文里了☕️~
- 47 工程结算审计时对甲定综合单价及主材认价以偏离市场行情被推翻的争议事件剖析
- 48 鸿鹄CAD-国产CAD制图软件,安装包仅40M!
- 49 电子围栏系统:工作原理与编号文字计算
- 50 当工程中含甲供材时,工程单价的构成及计算